Inspection Workflow Platform

Die neue InspectOne Software für schnellere Prüfprozesse

Die aktuelle Plattform verbindet mobile Erfassung, Maßnahmenmanagement, Live-Dashboards und revisionssichere Reports in einem klaren Workflow. Für Teams, die Prüfungen heute schneller durchführen und Verbesserungen sofort nachverfolgen wollen.

  • Neues Release mit Live-Status, Maßnahmenmanagement und erweitertem Reporting
  • 1 Workflow von Erfassung über Freigabe bis zur Maßnahme
  • Live sichtbar Abweichungen, Trends, Prioritäten und offene Aufgaben
Live Sync InspectOne Core
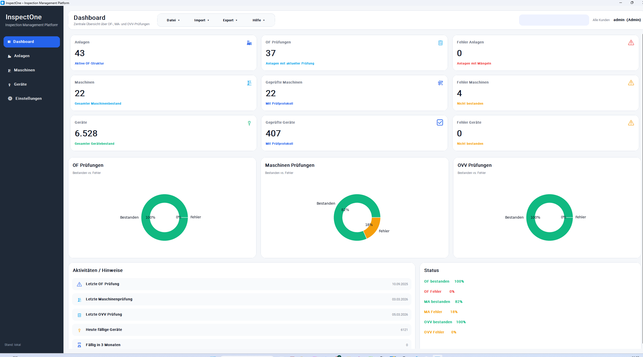
Originales InspectOne Dashboard

Neues Maßnahmenmanagement

Offene Punkte direkt an Teams und Fristen übergeben

Live-Status aktiv

Offene Prüfpunkte und Abweichungen bleiben direkt sichtbar

Neu ausgerichtet für strukturierte Audits, Serviceprozesse und Teams mit hohem Dokumentationsbedarf

Neu in der Software

Die wichtigsten Erweiterungen im aktuellen Stand von InspectOne

Neu 01

Zentrales Maßnahmenboard

Aus Mängeln werden direkt Aufgaben mit Verantwortlichen, Fristen, Status und kompletter Historie für eine lückenlose Nachverfolgung.

Neu 02

Erweiterte Live-Dashboards

Neue KPI-Ansichten zeigen Bearbeitungsstand, Fehlerhäufigkeiten, Eskalationen und standortübergreifende Entwicklungen in Echtzeit.

Neu 03

Flexiblere Vorlagen und Rollen

Checklisten, Freigaben und Rechte lassen sich jetzt feiner auf Teams, Standorte und unterschiedliche Prozesse abstimmen.

Warum InspectOne

Von der Vor-Ort-Prüfung bis zur Auswertung in einem durchgängigen, neuen Software-Flow

01

Intelligente Checklisten

Standardisierte Prüfungen mit Pflichtfeldern, Bewertungslogik, Hilfetexten und sauberer Datenbasis statt Papierchaos und Medienbruch.

02

Foto-, Mangel- und Aufgabentracking

Bilder, Kommentare, Befunde und Folgeaufgaben werden direkt am richtigen Prüfpunkt gebündelt und revisionssicher dokumentiert.

03

Berichte und KPIs in Echtzeit

Ergebnisse, offene Punkte, Freigaben und Qualitätskennzahlen stehen sofort bereit, ohne Wartezeit zwischen Einsatz und Büro.

OF PRÜFUNG

Ortsfeste Anlagen digital, strukturiert und nachvollziehbar prüfen

Mit InspectOne werden OF-Prüfungen einheitlich erfasst, Anlagen sauber zugeordnet und Ergebnisse direkt digital ausgewertet.

Standardisierte OF-Prüfung ohne Medienbruch

Prüfdaten, Prüfer, Datum, Stromkreise und Messergebnisse werden zentral erfasst und direkt der passenden Anlage zugeordnet. So entsteht ein klarer, einheitlicher Ablauf für die digitale OF-Prüfung.

Klare Zuordnung von Anlage, Stromkreis und Prüfergebnis

Jede Prüfung ist nachvollziehbar aufgebaut: von der Anlage über einzelne Stromkreise bis zu den jeweiligen Messwerten und Bestanden-/Nicht-bestanden-Status. Das schafft Übersicht und vereinfacht die spätere Auswertung.

Direkte Auswertung nach der Prüfung

Prüfstatus, offene Punkte und Messergebnisse stehen nach der Erfassung direkt im System bereit. OF-Teams sehen auf einen Blick, welche Anlagen geprüft wurden, wann geprüft wurde und wie das Ergebnis ausfällt.

OF-Prüfungen endlich übersichtlich verwalten

Mit InspectOne behalten Sie Anlagen, Prüfungen und Ergebnisse zentral im Blick - digital, nachvollziehbar und praxisnah.

Ansicht der Ortsfesten-Anlagen-Prüfung in InspectOne

Plattform

Eine Oberfläche für Einsatzteams, Qualitätssicherung und Management

MA Maschinenprüfung

Maschinenprüfungen werden mobil erfasst, mit Bildern dokumentiert und direkt mit Mängeln, Bewertungen und Folgeaufgaben verknüpft.

Ansicht der Maschinenprüfung in InspectOne

Workflow Engine

Automatische Statuswechsel, Verantwortlichkeiten, Freigaben und Folgeaktionen bei Mängeln.

Analytics Layer

KPI-Ansichten für Prüfquote, Fehlerhäufigkeit, Bearbeitungsstand, Eskalationen und Teamleistung.

Saubere Dokumentation

Berichte, Historien, Fotobelege und Nachweise bleiben zentral auffindbar und sofort teilbar.

Skalierbare Templates und Rechte

Checklisten, Bewertungsregeln und Rollen lassen sich für verschiedene Standorte und Prozesse ausrollen.

MA PRÜFUNG

Maschinen digital, strukturiert und nachvollziehbar prüfen

Mit InspectOne werden Maschinenprüfungen einheitlich dokumentiert, Prüfschritte sauber erfasst und Ergebnisse direkt digital ausgewertet.

Maschinenprüfungen erfordern eine klare Struktur, nachvollziehbare Prüfschritte und eine saubere Dokumentation. InspectOne unterstützt dabei, Prüfungen digital abzubilden, Ergebnisse zentral zu speichern und den Prüfstatus jeder Maschine schnell sichtbar zu machen.

Standardisierte Maschinenprüfung ohne Medienbruch

Prüfdaten, Prüfer, Datum, Prüfschritte und Ergebnisse werden zentral erfasst und direkt der jeweiligen Maschine zugeordnet. So entsteht ein einheitlicher digitaler Ablauf für Maschinenprüfungen.

Klare Zuordnung von Maschine, Prüfschritt und Ergebnis

Jede Prüfung ist übersichtlich aufgebaut: von der Maschine über einzelne Prüfpunkte bis zu den erfassten Ergebnissen und dem jeweiligen Status. Das sorgt für Transparenz und vereinfacht die Nachverfolgung.

Direkte Auswertung für Ihr Prüferteam

Prüfstatus, offene Punkte und dokumentierte Ergebnisse stehen nach der Erfassung direkt im System bereit. So lässt sich schnell erkennen, welche Maschinen geprüft wurden und wo Handlungsbedarf besteht.

Maschinenprüfungen digital im Griff

Mit InspectOne verwalten Sie Maschinen, Prüfergebnisse und Prüfstatus zentral an einem Ort - übersichtlich, digital und praxisnah.

OVV PRÜFUNG

Ortsveränderliche Betriebsmittel digital und effizient prüfen

Mit InspectOne werden OVV-Prüfungen strukturiert erfasst, Prüfergebnisse sauber dokumentiert und direkt digital ausgewertet.

Bei der Prüfung ortsveränderlicher Betriebsmittel zählt vor allem ein schneller, klarer und nachvollziehbarer Ablauf. InspectOne unterstützt dabei, Geräteprüfungen digital zu dokumentieren, Messwerte sauber zu erfassen und Ergebnisse zentral bereitzustellen.

Schnelle OVV-Prüfung mit klarer Struktur

Gerätedaten, Prüfer, Datum, Messwerte und Ergebnisse werden zentral erfasst und direkt dem jeweiligen Betriebsmittel zugeordnet. So entsteht ein effizienter und einheitlicher Prüfablauf.

Saubere Erfassung von Gerät und Prüfergebnis

Jedes Betriebsmittel ist eindeutig erfasst und mit den zugehörigen Prüfdaten verknüpft. Dadurch bleiben Messwerte, Status und Dokumentation jederzeit nachvollziehbar.

Ergebnisse sofort verfügbar

Nach der Prüfung stehen Status, Messwerte und Dokumentation direkt im System bereit. Das erleichtert die Übersicht über geprüfte Geräte, fällige Prüfungen und offene Auffälligkeiten.

OVV-Prüfungen einfach digital verwalten

Mit InspectOne behalten Sie Betriebsmittel, Prüfdaten und Ergebnisse zentral im Blick - digital, übersichtlich und alltagstauglich.

So arbeitet die neue Software

Ein klarer Ablauf von Erfassung bis Verbesserung

01

Planen

Prüfungstypen, Kriterien, Rollen und Freigabeschritte werden zentral vorbereitet.

02

Erfassen

Vor Ort werden Daten, Bilder, Bewertungen und Kommentare direkt in der Software dokumentiert.

03

Bewerten und priorisieren

Abweichungen werden sofort sichtbar, mit Priorität versehen und bei Bedarf eskaliert.

04

Umsetzen und reporten

Maßnahmen, Reports und Kennzahlen sorgen dafür, dass Probleme transparent bearbeitet werden.

Bereit für den neuen Software-Stand?

InspectOne zeigt in einer Demo alle neuen Funktionen live im Einsatz.